(1)项目管理
你可以精细化管理项目,让进展随时可见
(2)任务协作
支持子任务下设更细分的任务,职责划分更清晰
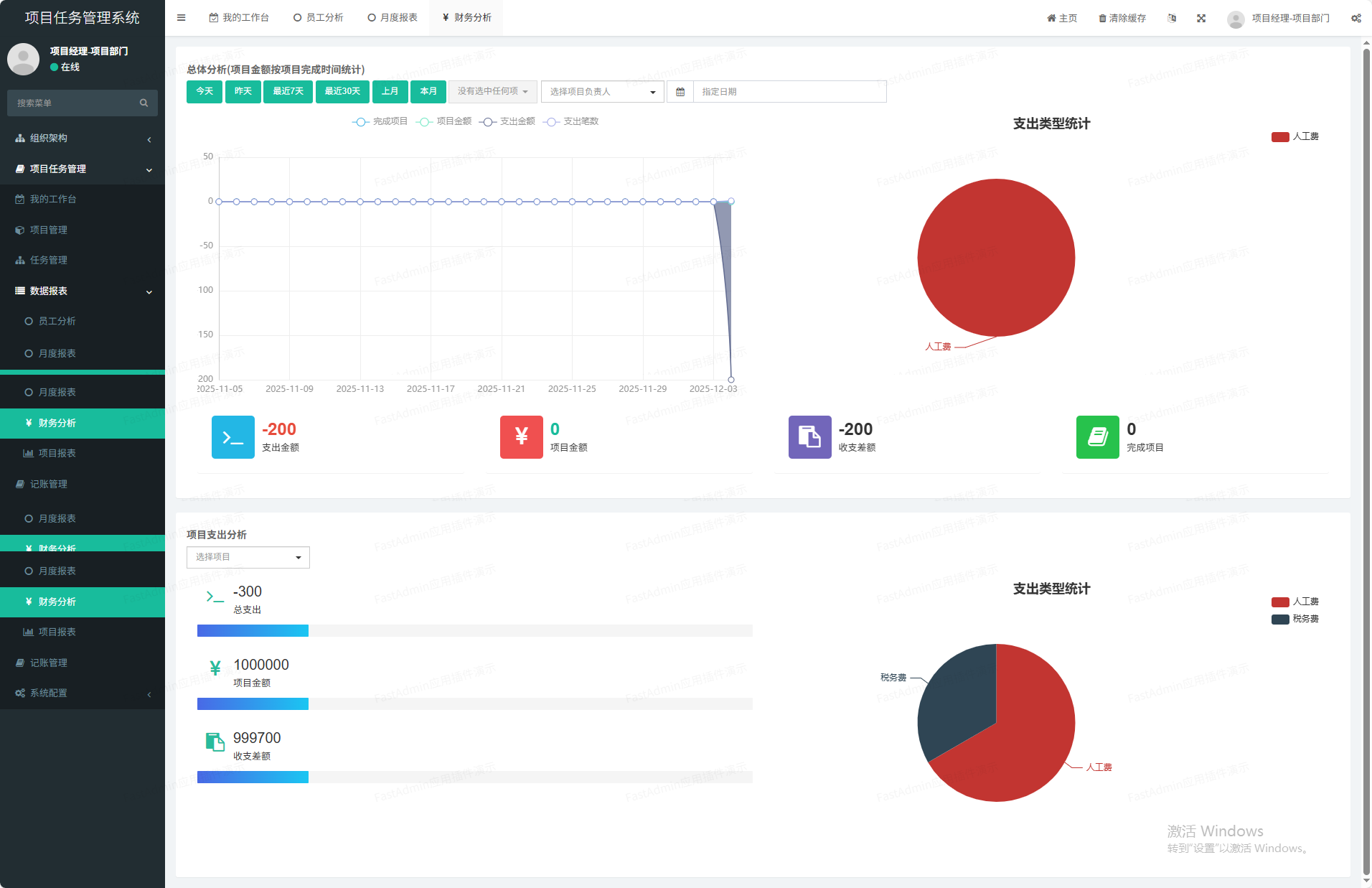
(3)报表图表
多种图表分析清晰了解项目、财务、任务、员工概况
(4)项目财务
支持项目支出、收入统计、项目盈亏状况
(5)消息推送
支持邮件、企业微信、钉钉多种通知方式,让任务不再遗漏
(6)工时绩效
支持工时统计,工作可量化,项目参与程度量化
(7)下属任务
支持跨部门协作,上级依然可对下属的任务情况查看
(8)支持私有化部署
提供无加密源代码,可将项系统离线部署在企业/团队内部

点赞(0) 打赏

评论列表 共有 0 条评论

暂无评论

微信小程序

微信扫一扫体验

立即
投稿

微信公众账号

微信扫一扫加关注

发表
评论
返回
顶部